Breadcrumbs

Protect Overview Page

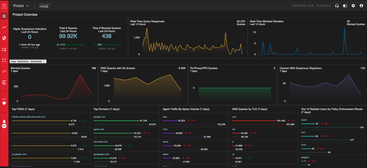
The Protect Overview Page in EnforceDNS provides an aggregated summary of your DNS traffic activity. It offers a comprehensive, bird’s-eye view of DNS queries, helping you easily monitor overall traffic patterns and detect security events.

Screenshot 2025-04-08 at 7.37.45 AM.png

Tiles

Highly Suspicious Indicators 

  • A real-time look at the number of malicious indicators EnforceDNS has flagged within your organization’s network traffic as “Highly Suspicious”.

Real-Time Query Responses 

  • A real-time look at the volume of network traffic for the organization in the last 24 hours. 

Real-Time Blocked Domains 

  • A real-time look at the number of queries that are actively being blocked in the  last 24 hours. 

Date Picker

Use the date picker (located between the upper and lower graphs) to modify the scope of the data displayed on the Overview page.

  • Maximum date range 7 days

  • Limited to last 90 days

  • Today, Yesterday, Last 5 Days, and Last 7 Days as Presets.

  • By default, the date range is last 7 days

The Date Picker applies to the tiles underneath it; the first row is comprised of tiles fixed on 24/12/12 hours, respective

  • Screenshot 2024-01-03 at 11.04.44 AM.png


Blocked Queries 

  • These are queries to known malicious domains. They may be related to phishing,  scamming, botnets, malware downloads, or malware command and control  structures. These queries were all successfully blocked by EnforceDNS, but  may not have been reported as an alert or security event. 

DNS Queries with No Answer 

  • It is not uncommon for DNS queries to have no answers. Most common is a user mistyping a domain, or a sysadmin misconfiguring an automated system.

  • NXDOMAIN queries can also be symptomatic of a security event. Spikes in NXD queries should be responded to quickly and investigated thoroughly. 

Tor/Proxy/VPN Queries 

  • Domains were tagged because it points to an IP that we have verified to be related to onion routing (aka dark web). 

Queries With Suspicious Registrars  

  • Domains were tagged because the registrar handling this  domain also has a number of other known malicious/risky domains on it, or has other characteristics that implicate this registrar (and the domains on it) as risky. 

Top FQDN 

  • These are the most frequently visited "Fully Qualified Domain Names" for the last  “X” days (7 default). Review this information frequently for spikes and changes in traffic as  this could be an early indicator of new, high-risk behavior from within the  organization. 

Top Domains 

  • These are the most frequently visited root domains for the last “X” days (7 default). Review  this information frequently for spikes and changes in traffic as this could be an  early indicator of new high risk behavior from within the organization. 

DNS Answers by Country 

  • These are the countries that domains and IPs have resolved to for the last “X” days (7 default). Some geographies tend to have much higher rates of cyber crime. Review  this data frequently and watch for spikes towards suspect countries. 

When the EnforceDNS Agent is deployed, this chart is replaced by Agent Traffic By Query Volume (7 Days)

Agent Traffic BY Query Volume (7 days)

  • When the EnforceDNS Agent is deployed, this chart displays the top 25 Agents (by Username) in query volume for the last 7 days.

DNS Queries by TLD 

  • EnforceDNS applies different reputation weights towards various top level domains. Monitor this data frequently for spikes in suspicious TLDs (.ru, .xyz, and  so forth). 

When utilizing deployment methods that include the EnforceDNS Agent, SentinelOne or Microsoft Defender for Endpoint, this chart is replaced with the Top 10 Riskiest Users by Blocked Security Events (7 days)

Top 10 Riskiest Users by Blocked Security Events (7 days)

When an organization has deployed EnforceDNS using the EnforceDNS Agent, SentinelOne or Microsoft Defender for Endpoint, this chart displays the top 10 riskiest suers by blocked security events. Security Events are defined as blocks made by the EnforceDNS decision service, not by user generated policies.

Categories

  • Here, you can see the top destinations travelled to based on their category. i.e. science, computers & electronics, gambling etc.

When utilizing deployment methods that include the EnforceDNS Agent, SentinelOne or Microsoft Defender for Endpoint, this chart is replaced with the Top 10 Riskiest Users by Policy Enforcement (7 days)

Top 10 Riskiest Users by Policy Enforcement (7 days)

When an organization has deployed EnforceDNS using the EnforceDNS Agent, SentinelOne or Microsoft Defender for Endpoint, this chart displays the top 10 riskiest suers by policy enforcement. Policy Enforcement events are defined as blocks made by user generated policies.

Pivoting on Tiles

  • All text in Blue can be interacted with. Clicking on the blue text will take you to a filtered log view for the data you just pivoted off of.

  • Line graphs can be clicked on as well. Just select the data point you wish to pivot off of and you’ll be taken to a filter log view showing that data.

  • Screenshot 2024-01-03 at 11.22.49 AM.png